Member enterprises
成员企业

LIM5D数字建造项目管理解决方案


LIM5D数字建造平台可实现三维可视,进度演进实时掌控;

实景监控介入,虚实对照纠偏;

随项目推进,造价/成本实时呈现;

随进度掌控,收支有数,盈亏有底。

帮助项目投资方、监管方、企业与分供方多方信息共享、高效协同管理,

辅助项目管理者更直观、高效的感知与监管项目各维度风险。



LIM5D建造平台主界面


项目进度总览


元素进度汇报详情


项目收支数据可视化报表


项目成本数据可视化报表


7.jpg

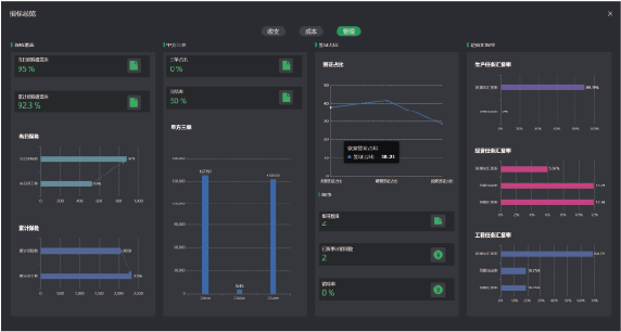
其他管理数据可视化报表